Prometheus和Grafana学习教程
一、Prometheus概述
1、什么是Prometheus?
Prometheus(普罗米修斯)是一套开源的<span style="color:red">监控&报警&时间序列数据库</span>的组合,由go语言开发。适合监控容器平台或服务器监控,因为Kubernetes(俗称k8s)的流行带动了Prometheus的发展。
Prometheus应用场景:
1、解决大数据环境中服务的监控操作
2、监控Linux/windows系统
2、时间序列数据库?
2.1 数据库分类
- 关系型
mysql,oracle,sql server,sybase,db2,access等
- 非关系型(nosal)
| 数据库类型 | 常见数据库 |
|---|---|
| key-value | memcahe redis etcd |
| 文档型 | mongodb elasticsearch |
| 列式 | hbase |
| 时序 | prometheus |
| 图形 | no4j |
- 时间序列数据(TimeSeriesData):
<span style="color:red">按照时间顺序记录系统、设备状态变化的数据被称为时序数据</span>
2.2 时序数据库特点
-
数据带有时间属性,且数据量随着时间递增
-
大都为插入操作较多且无更新需求,插入数据多,每秒钟插入数据可到达于万其至上亿条
-
分析过去时序数据可以做成多纬度报表,揭示其趋势性、规律性、异常性
-
分析时序数据趋势可以做大数据分析,机器学习,实现预测和预警
-
能够按照条件筛选数据,也可以按照时间范围统计,聚合,展示数据
2.3 常见应用场景
-
无人驾驶车辆运行中要记录的经度,纬度,速度,方向,旁边物体的距离等等。每时每刻都要将数据记录下来做分析。
-
某一个地区的落车辅的行驶轨迹数据
-
<span style="color:red">传统证券行业实时交易数据</span> -
<span style="color:red">实时运维监控数据等</span>
3、Prometheus主要特性
-
多维度数据模型
-
灵活的查询语言
-
不依赖分布式存储,单个服务器节点是自主的
-
以HTTP方式,通过pull模型拉去时间序列数据
-
也可以通过中间网关支持push模型
-
通过服务发现或者静态配置,来发现自标服务对象
-
支持多种多样的图表和界面展示
4、Prometheus架构图

二、Prometheus环境搭建
1、实验环境准备
这里的演示环境是3台centos7

1.1设置固定ip
#配置固定ip
nmtui
1.2配置主机名
#配置主机名
hostnamectl set-hostname server
1.3安装npt时间同步服务
yum stall ntp -y
systemctl restart ntpd
systemctl enable ntpd
1.4关闭防火墙
systemctl stop firewalld
systemctl disable firewalld
iptables -F
#vim /etc/selinux/config\
SELINUX=disabled
配置后重启3台服务器
2、安装Prometheus
2.1下载prometheus
https://prometheus.io/download/#prometheus/
| Prometheus版本 | 版本 | 注释 |
|---|---|---|
| Pre-release(beta) | 测试版 | |
| release | 最新版 | 学习 |
| LTS | 长期稳定版 | 生产 |
这里下载release版本学习

2.2安装
#解压
tar -xf prometheus-2.54.1.linux-amd64.tar.gz -C /usr/local/
#更改目录名
mv /usr/local/prometheus-2.54.1.linux-amd64/ /usr/local/prometheus
#加载配置文件运行
/usr/local/prometheus/prometheus --config.file="/usr/local/prometheus/prometheus.yml" &
#添加使用nohub命令来监控运行状态,nohub会在当前目录下生成一个nohup.out日志文件,便于排查问题
nohub /usr/local/prometheus/prometheus --config.file="/usr/local/prometheus/prometheus.yml" &
2.3访问
检查Prometheus是否在运行
[root@server prometheus]# netstat -tunlp|grep prometheus
tcp6 0 0 :::9090 :::* LISTEN 7095/prometheus
浏览器访问ip:9090

2.4查看配置信息
选择status的targets,查看Prometheus的运行状态

2.5测试
添加一个监控cpu参数:process_cpu_seconds_total

点击graph查看运行状态图

3、监控远程Linux主机
3.1下载node_exporter
https://prometheus.io/download/#node_exporter

3.2安装
#解压
tar -xf node_exporter-1.8.2.linux-amd64.tar.gz -C /usr/local/
#更改目录名
mv /usr/local/node_exporter-1.8.2.linux-amd64/ /usr/local/node_exporter
#运行
/usr/local/node_exporter/node_exporter &
3.3访问
检查node_exporter是否在运行
[root@agent node_exporter]# netstat -tunlp|grep node_exporter
tcp6 0 0 :::9100 :::* LISTEN 15196/node_exporter
浏览器访问ip:9100

3.4查看运行状态
点击上图中的metrics,获取node_exporter运行状态

4、监控远程windows主机
4.1下载windows_exporter
https://github.com/prometheus-community/windows_exporter
msi版本安装程序会将windows_exporter设置为 Windows 服务

4.2安装并配置防火墙规则
管理员权限安装
配置防护墙规则
netsh advfirewall firewall add rule name="windows_expoter" dir=in action=allow protocol=TCP localport=9182
4.3访问
cmd查看是否有监听端口
netstat -ano| findstr "9182"
4.4重新配置Prometheus
- /usr/local/prometheus/prometheus.yml末尾添加如下内容
- job_name: "win10"
static_configs:
- targets: ["192.168.8.109:9182"]
- 重启Prometheus生效
jobs
kill %1
/usr/local/prometheus/prometheus --config.file="/usr/local/prometheus/prometheus.yml" &
4.5grafana添加windows主机
https://grafana.com/grafana/dashboards/
下载合适的windows监控模板,导入后即可查看

4.6 Prometheus后台占用
内存占用20M作用

5、重新配置Prometheus
5.1结束Prometheus后台任务
[root@server prometheus]# jobs
[1]+ Running nohup /usr/local/prometheus/prometheus --config.file="/usr/local/prometheus/prometheus.yml" &
[root@server prometheus]# kill %1
5.2修改Prometheus配置文件
修改prometheus.yml末尾,改为如下内容
# A scrape configuration containing exactly one endpoint to scrape:
# Here it's Prometheus itself.
scrape_configs:
# The job name is added as a label `job=<job_name>` to any timeseries scraped from this config.
- job_name: "prometheus"
static_configs:
- targets: ["192.168.8.61:9090"]
- job_name: "agent"
static_configs:
- targets: ["192.168.8.62:9100"]
5.3重新启动Prometheus
/usr/local/prometheus/prometheus --config.file="/usr/local/prometheus/prometheus.yml" &
5.4访问配置监控信息
浏览器登陆ip:9090,查看targets,出现两个监控目标,状态为up

添加一个内存监控参数,查看出现agent和Prometheus两个目标

选择不同的目标,出现不一样的监控信息


6、远程监控Mysql服务器
mariadb和mysql操作基本相同,这里用mariadb演示
6.1安装mariadb
#检查是否安装mariadb
rpm -aq|grep mariadb
#删除已经安装的mariadb
rpm -e mariadb-libs-5.5.68-1.el7.x86_64 --nodeps
#安装mariadb
yum install mariadb-server -y
#配置开机自启
systemctl enable mariadb
#启动
systemctl start mariadb
#进入mariadb,默认没有密码,回车直接进入
mysql -uroot -p
#查看数据库
show databases;
6.2数据库授权
- 创建数据访问授权账户
grant all ON *.* to 'mysql_monitor'@'%' identified by '123';
#如果后面Prometheus无法获取数据,可以修改账户
grant all ON *.* to 'mysql_monitor'@'localhost' identified by '123';
- 刷新权限
flush privileges;
- 退出
exit
6.3安装mysqld_exporter
- 下载mysqld_exporter
https://prometheus.io/download/#mysqld_exporter

- 安装
tar -xf mysqld_exporter-0.15.1.linux-amd64.tar.gz -C /usr/local/
mv /usr/local/mysqld_exporter-0.15.1.linux-amd64/ /usr/local/mysqld_exporter
6.4创建连接mariadb配置文件
新建一个.my.cnf配置文件,输入数据库访问的账号和密码
[root@agent mysqld_exporter]# cat /usr/local/mysqld_exporter/.my.cnf
[client]
user=mysql_monitor
password=123
6.5启动mysqld_exporter
#启动
nohup/usr/local/mysqld_exporter/mysqld_exporter --config.my-cnf="/usr/local/mysqld_exporter/.my.cnf" &
#查看服务的状态信息和端口
cat nohub.out
#查看服务
[root@agent mysqld_exporter]# netstat -ntlup |grep 9104
tcp6 0 0 :::9104 :::* LISTEN 2848/mysqld_exporte
6.6查看运行状态
浏览器登陆ip:9104


6.7重新配置Prometheus
- 结束Prometheus进程
[root@server ~]# jobs
[1]+ Running /usr/local/prometheus/prometheus --config.file="/usr/local/prometheus/prometheus.yml" &
[root@server ~]# kill %1
- 修改Prometheus配置文件
/usr/local/prometheus/prometheus.yml 配置文件末尾增加mariadb项
# A scrape configuration containing exactly one endpoint to scrape:
# Here it's Prometheus itself.
scrape_configs:
# The job name is added as a label `job=<job_name>` to any timeseries scraped from this config.
- job_name: "prometheus"
static_configs:
- targets: ["192.168.8.61:9090"]
- job_name: "agent"
static_configs:
- targets: ["192.168.8.62:9100"]
- job_name: "mariadb"
static_configs:
- targets: ["192.168.8.62:9104"]
- 重新启动Prometheus
nohup /usr/local/prometheus/prometheus --config.file="/usr/local/prometheus/prometheus.yml" &
6.8查看Prometheus运行状态
如图示,已经出现mariadb的监控目标

三、Grafana数据可视化
1、Grafana介绍
Grafana是一个开源的度量分析和可视化工具,可以通过将采集的数据分析,查询,然后进行可视化的展示,并能实现报警

2、Grafana安装与登陆
2.1下载
选择self-managed版本的download

选择oss社区版的centos版本,这个链接可以离线下载,也可在线安装

2.2安装grafana
yum install ./grafana-11.2.1-1.x86_64.rpm -y
2.3启动
#开机启动
systemctl enable grafana-server
#启动
systemctl start grafana-server
#端口验证
[root@grafana ~]# netstat -ntlup |grep 3000
tcp6 0 0 :::3000 :::* LISTEN 26533/grafana
#软件名称过滤
[root@grafana ~]# netstat -ntlup |grep grafana
tcp6 0 0 :::3000 :::* LISTEN 26533/grafana
2.4登陆
浏览器ip:3000,默认账号密码均为admin

首次登陆需要改密码,为方便测试,这里改为123456

登陆成功

3、设置Prometheus为Grafana数据源
3.1在Grafana中添加Prometheus


添加Prometheus的ip和端口,获取数据的方式为get


点击设置和测试后,添加完成

4、Grafana实现自定义监控CPU负载
4.1新建一个面板


选择数据源

4.2配置面板参数
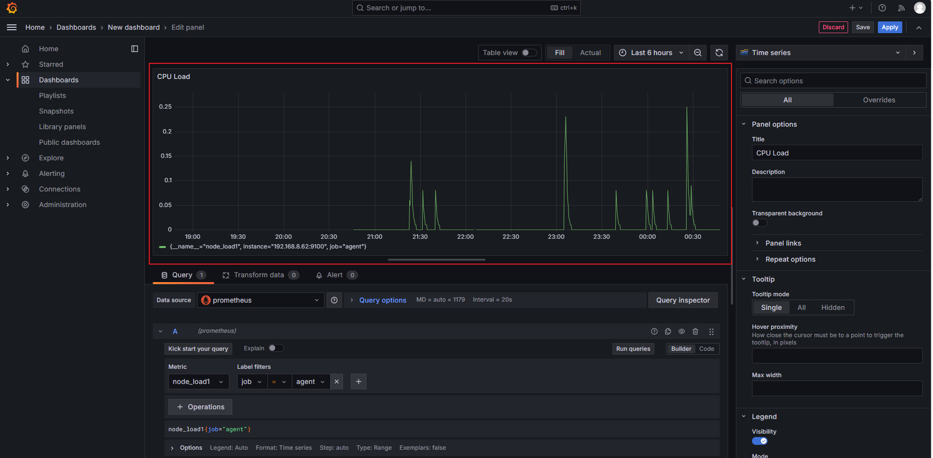
修改面板名称为CPU Load
添加一个node_load1,监控cpu1分钟的平均负载
任务类型为job
监控目标为agent
最后点击 run queries 运行,生成有数据的面板


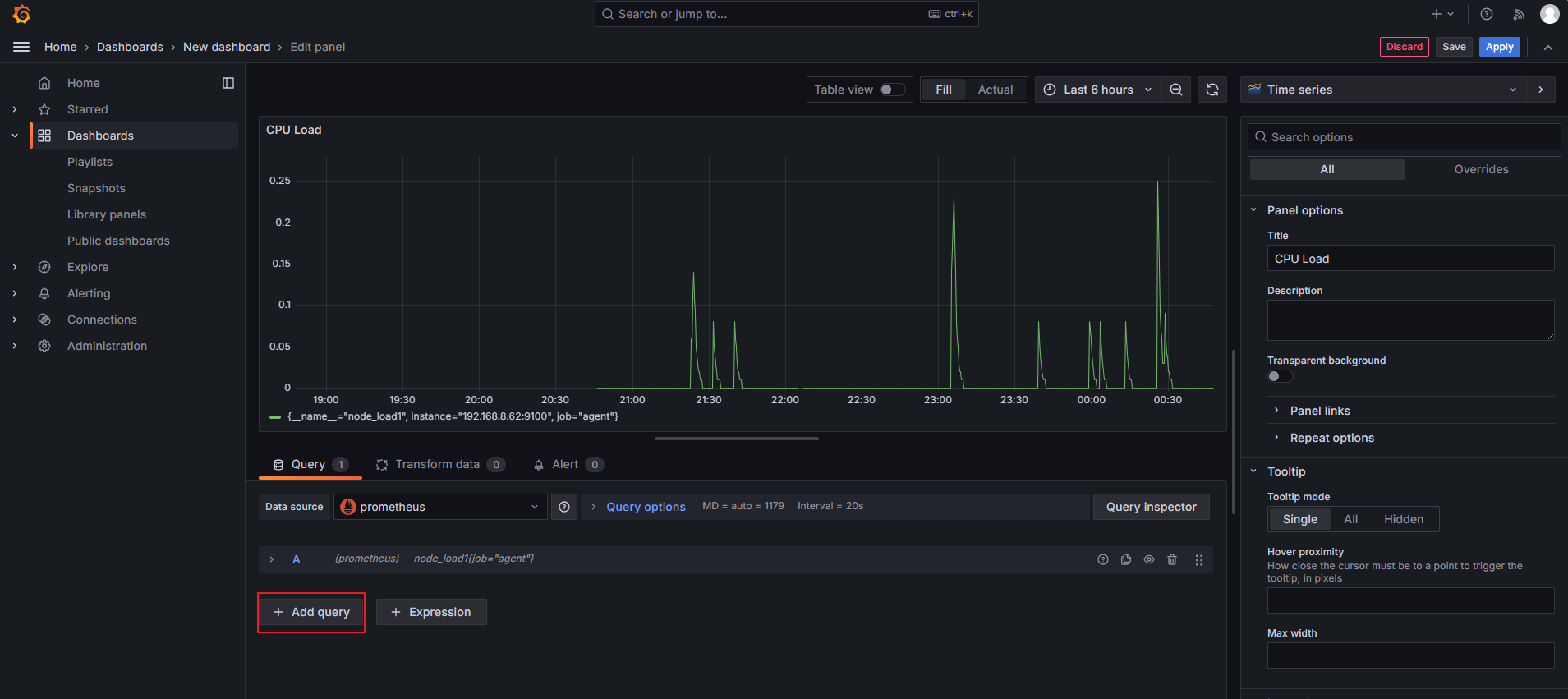
点击右上角的apply生效
点击edit返回来继续编辑

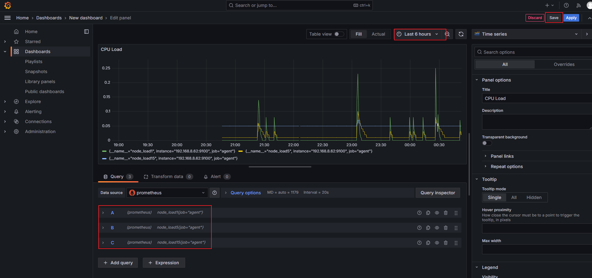
添加add query增加查询内容,这里再添加cpu平均5分钟和15分钟的数据,可自由选择数据的时间区间,最后save保存




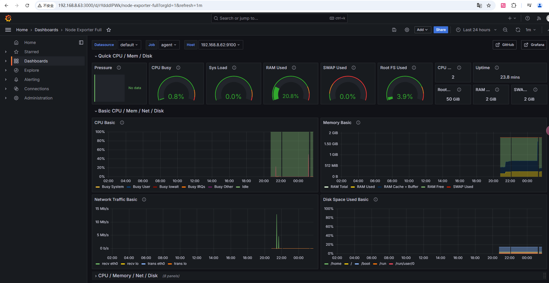
4.3使用grafana模板
选择import

打开grafana官网提供模板链接,添加一个模板id
https://grafana.com/grafana/dashboards/


点击粘贴板,获取模板id

粘贴后,选择laod载入
添加Prometheus数据源后导入

导入模板完成,可以在这个模板的基础上修改为自己想要的展示面板
